“
2023年春节档已经过去近半年
口碑票房双丰收的《流浪地球2》
随着进入各大视频网站
又带来了一波热度
其以无敌之姿再次踹开了中国科幻的大门
”

转自罗小黑作者MTJJ
随小破球一起出圈的还有电影中的一句经典台词“我在,我一直都在!”与《流浪地球1》中那句“道路千万条,安全第一条,行车不规范,亲人两行泪”的警醒不同这一句更多体现的是人与人之间的爱。
而“今天”要介绍的就是:_______
设备与设备之间的“爱”的应用:用物联网设备通信中常被用到的技术EMQX实现的MQTT消息服务器,与大疆设备、Api等相结合的应用。
EMQX:作为全球最具扩展性的 MQTT 消息服务器,EMQX 提供了高效可靠海量物联网设备连接,能够高性能实时移动与处理消息和事件流数据,帮助您快速构建关键业务的物联网平台与应用(官网抄来的,文字又凑了一段!)。

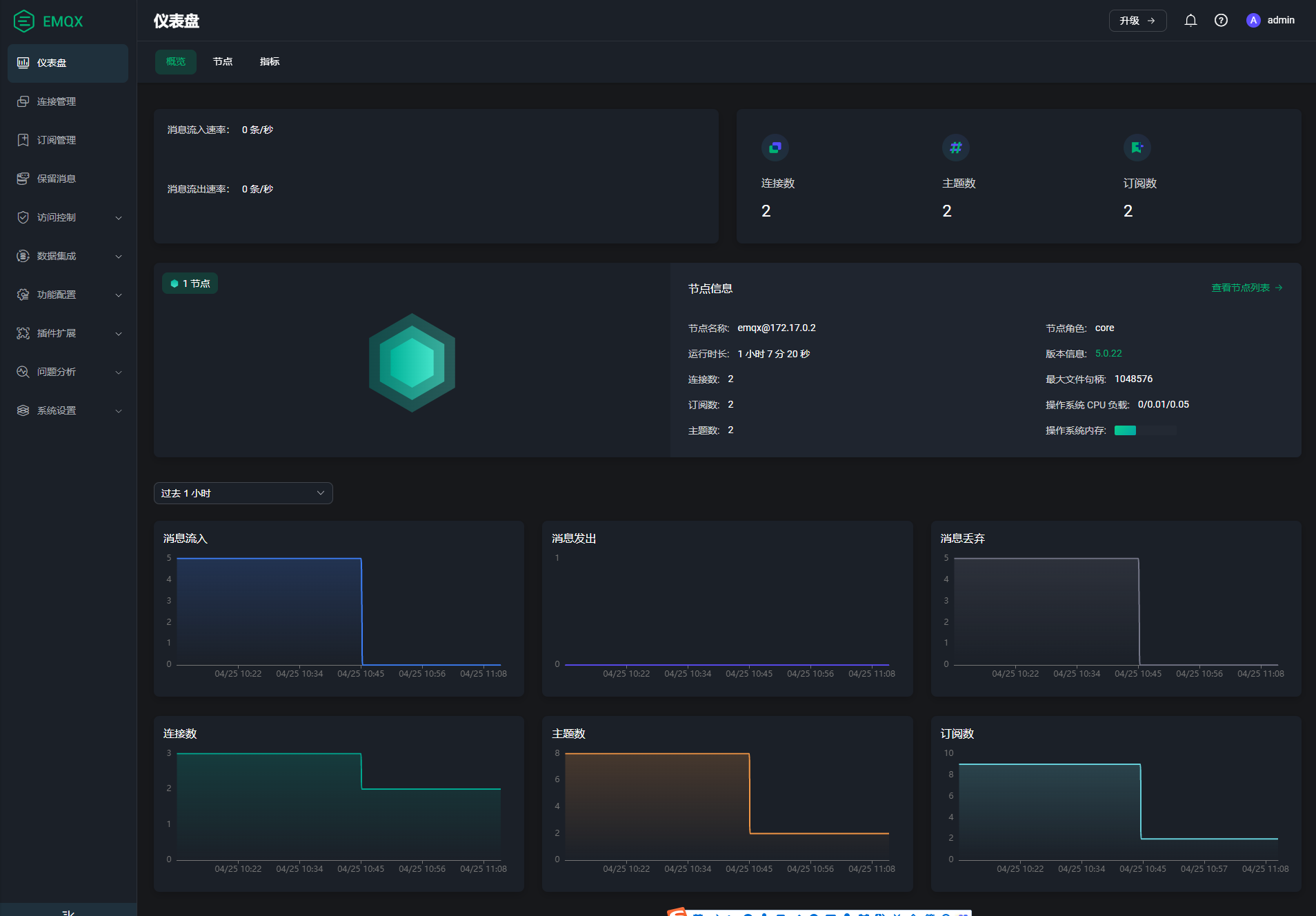
EMQX官方下载地址:https://www.emqx.io/zh/downloads?os=Windows,服务的搭建很简单,官网说的很清楚了,不再多言。本地启动EMQX服务之后,浏览器访问服务器IP地址+端口18083,如果访问成功代表服务搭建成功。如我本地Docker环境EMQX5的访问地址:http://192.168.31.222:18083/,默认用户名密码admin/public,登录后修改密码进入系统页面:

到此服务基本搭建完成,我们需要做的就是选择是否让客户端匿名访问:如果我们什么也不配置,代表客户端不需要认证就能访问,就像城门一样,大家都能进,这就是匿名访问;如果我们只想让有票的客户端进入,就需要配置认证方式。EMQX提供多种认证方式,我们使用操作最简单的内置数据库认证。配置好后客户端就需要通过用户名密码的方式访问了。
至此,那个“我一直都在”的服务搭建完成。
我们可以做一个简单测试:EMQX所在局域网内的两台电脑分别安装MQTT客户端(本人使用的是MQTTX),配置好我们搭建的服务后,订阅同一个主题(Topic)。一个客户端给该主题发送JSON格式的消息体后,另一个客户端可成功收到该消息。也就是说,这两台电脑实现了最简单的消息通信。
机智的小伙伴想到啥没有?聊天室有么有?想上班摸鱼又不想用微信、QQ的,是不是又多了一个渠道?就算被老板发现也可以说是在做测试!

所以我们可以大致了解这个“博爱”的MQTT服务端的整个工作流程:客户端发送消息问服务端:“你好,在嘛”,服务端收到后回复:“我在,我一直都在”,并将该消息返回给订阅了同一Topic的其他客户端,让其他客户端也知道了它一直都在。
我们只是简单测试了消息的流转,而真正的应用应该还包括数据的流转,这也是物联网的内核所在。而这就给大疆无人机飞行的数据在各设备之间的流转提供了技术手段。
我们都知道,大疆无人机通过图传技术,将实时影像传输到Pilot2或者大疆机场等设备端,并进行存储。在涉及无人机应用的行业内,为了更好的在各端之间查看无人机飞行数据,都会做第三方平台的开发,再结合第三方平台,开发安卓端、IOS端或者H5端,以便满足各需求端的使用。
林业调查就是行业内常见的应用场景。根据大疆上云API将第三方云平台搭建好,将Pilot2或大疆机场通过MQTT消息服务与云平台建立通信,技术上叫做“上云”,成功上云后,就完成了各端的联通。
之后,无人机户外作业人员通过遥控器操作的无人机调查某地区物种多样性,将拍摄到的影像通过Pilot2实时传输到云平台中,云平台调取物种识别接口完成对影像的物种识别。大疆机场更加智能,且不受人员、时间、天气等影响。这样,调查单位的人员坐在办公室打开电脑,就可以完成本地区内的物种调查,并实时观看无人机的飞行数据,协助无人机,同步对物种进行识别。
当然,还可以开发移动端等其他端的应用产品,以满足需求侧的差异。
这就是大疆无人机在林业行业内的简单应用。而在这个案例中,MQTT消息服务起到了至关重要的作用。
上文说了,设备完成端到端之间的通信,才算成功“上云”。应用中的案例我们可以这么理解:第三方云平台、Pilot2、大疆机场都属于客户端,MQTT依然是服务端,三个客户端同时连接到MQTT服务,并订阅相同的特定规则的Topic(很关键)。Pilot2和大疆机场发送Topic请求上线(Or上云)消息体,第三方云平台通过MQTT服务回复该Topic消息体返回给Pilot2和大疆机场,各端成功建立通信,这样就完成了“上云”。成功“上云”后,云平台会一直收到来自各端的网络连通“询问”。

设备未“上云”

设备“上云”

云平台后端收到的网络“询问”
我们可以联想一下画面:无人机将飞行数据传输到Pilot2或大疆机场后,Pilot2会或大疆机场会不停的问MQTT消息服务器:“你好,在嘛?”,MQTT消息服务器收到并回复:“我在”,与此同时,云平台也同样收到了来自客户端以及服务端的消息,这样各端之间就完成了通信。之后Pilot2或大疆机场才会将飞行数据上传到云平台,如果期间通信失败,传输会中断,再次通信后会继续传输。

云平台管理Pilot2上传的航线

云平台地图标注

云平台媒体管理
结合上面的应用案例,是不是就形成了基本的概念了。当然,数据的传输是依靠云存储的使用,但也是建立在通信成功的基础上。所以说,物联网中设备与设备之间的通信是一切的基础,通信都没有实现,那即便一端获取到再多的数据,也不知道要传给谁。而实现通信就可能会用到MQTT消息服务器,而EMQX就是实现MQTT消息服务器的一种技术方式。
“我在,我一直都在!”。
电影中,韩朵朵的恋人之爱之于刘培强一直都在,张鹏的师徒之爱之于刘培强一直都在,图恒宇的父女之爱之于图丫丫一直都在。甚至于从某种意义上而言,人类带着地球一起去流浪,对于人类而言只要地球一直在,无论我们到达什么样的星系,那怕是有三颗太阳,只要地球一直在,那人类终有可以抬头看见蓝天,低头闻到花香的一天。
技术之于人而言,无论那种技术实现的服务,这句话永远都是真理。

对于广大读者而言,中科北纬专注技术创新驱动,引领地信产业革新,持续为行业用户和合作伙伴赋能及服务,我想说:“我们在,我们也一直都在”。